Pro Rank Tracker is a popular keyword monitoring tool. It offers numerous features like multi-lingual SEO reports and API access.
But its pricing and complex user interface puts off a lot of users. It might be worth checking out Pro Rank Tracker alternatives if you’re in that boat. We highlighted five of them, including their pricing plans and features, in this piece.
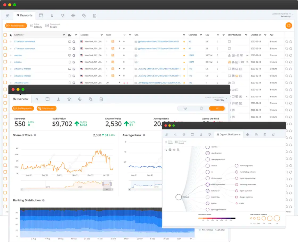
1. Keyword.com
Keyword.com is an accurate rank tracker tool for agencies, enterprise companies, and in-house SEO teams. It lets you monitor keyword positions and trends across countries, cities, and even specific streets.
You can see the exact SERP snapshot of the keyword rankings and send it to external collaborators via one-click shareable reports. Keyword.com also tracks SEO share of voice — so you can measure how much of the SERPs entities you or your clients own for a particular keyword versus your competitors. It also syncs with Google Looker Studio for more granular SEO performance data and reports.
Pros
- On-demand updates: Get daily ranking updates for your important keywords so you’re always up-to-speed on your SEO performance.
- Rank Tracker API: Pull ranking data and other SEO metrics from external sources into your Keyword.com dashboard via our API. Create a single source of truth for tracking your SEO performance.
- Local and mobile SEO: No need for Google Business Profile sync. You can monitor your keyword positions in specific geo-locations — including streets and zip codes. You can also track the position of your website’s keywords on mobile SERPs and identify changes in rankings over time.
Cons
- Keyword search volume can be slightly different from what you find in Google Keyword Planner.
Pricing
Keyword.com’s pricing starts at just $3 per month. If you opt for the annual subscription, you’ll get two months free on any plan.
Check out the pricing page for a breakdown of Keyword.com’s plans and features.
2. Accuranker

Accuranker is a keyword monitoring tool specifically designed for SEO agencies. It has impressive capabilities like daily rank tracking, Looker studio integration, keyword segmentation, and tagging.
However, some users say its rank tracking features are limited. For example, you can’t filter keyword ranking for only mobile or desktop SERP data. Also, its data charts and reports are complex, making it difficult for clients to understand their keyword ranking breakdown.
Pros
- SERP feature tracking: See whether your content ranks for Google SERP features like People Also Ask and Featured Snippets.
- Custom reporting: Create white-label SEO reports that match your branding, including your logo and colors, to earn clients’ trust.
- Integrations: Sync your Accuranker dashboard with Google Analytics and Looker Studio for comprehensive SEO performance tracking.
Cons
- It has a complex user interface that can be difficult to understand.
- Accuranker has fewer features than some other keyword-tracking software products on the market.
Pricing
Accuranker prices its plans based on how many keywords you want to track. The more keywords you track, the more you’re charged. The cheapest option is to track 1,000 keywords for $129 per month. All its features are available for all users regardless of the number of tracked keywords.
Accuranker doesn’t have a free plan but offers a 14-day free trial.
3. SE Ranking

SE Ranking is a comprehensive SEO tool offering keyword position monitoring, among other features like website audit and on-page SEO checker.
You can use it to track your keyword rankings across multiple search engines, including Yahoo, Google, YouTube, and Bing. You can view live search engine results for up to 100 locations for your web pages.
Something to note is that SE Ranking’s keyword database is limited, especially for unpopular queries. Also, the SEO reporting function is quite basic.
Pros
- Competitor tracking: Check your competitors’ keyword rankings to see how they compare to yours in real time.
- Traffic forecast: Get insight into your SEO ROI. See how much traffic a keyword can drive to your website to help you prioritize your SEO investments and strategy.
- SERP feature tracking: See which keywords rank for SERP features in addition to their typical positions.
Cons
- Limited keyword database
- Basic SEO reporting capabilities
Pricing
SE Ranking has three plans: Essential, Pro, and Business. The Essential Plan costs $55/month and only lets you track 750 keywords per day. The Pro Plan costs $109/month for 2000 keywords, and the Business Plan costs $239/month for 5000 keywords.
All plans offer free trials. Also, you get a 20% discount when you choose an annual subscription.
For a more in-depth review of SE Ranking, read this review.
4. Zutrix

Like SE Ranking, Zutrix offers an all-in-one tool for scaling your SEO efforts — including a rank tracker.
Its rank tracker covers the basics of what you would expect from such a tool — including geo-targeted SERP results and organic rankings. It also offers a user-friendly interface, and SEO reports you can share with clients.
However, Zutrix’s customer support isn’t always responsive — which can be frustrating for users.
Pros
- User experience: You get a beautiful and easy-to-use dashboard for tracking your keywords’ performance in the SERPs.
- Keyword suggestions: Get related keyword suggestions from Zutrix’s in-built tool or based on Google Search Console data.
- Geo-tracking: Track keywords across multiple locations without using VPNs.
Cons
- Poor customer support
- It offers basic SEO reporting.
Pricing
Zutrix has three plans: Starter, Pro, and Agency. The Starter Plan costs $9 per month, while the Pro and Agency Plans cost $28 and $54 per month, respectively. There’s no free plan, but you can try the tool for free for seven days.
5. Nightwatch

With Nightwatch, you can get detailed reports on your website’s search engine performance, as well as insights into your competitors’ strategies.
Users particularly love its keyword segmentation feature, which helps them discover content decays and untapped ranking opportunities.
Compared to other SEO ranking tools, Nightwatch is relatively pricey, so it might be better suited for enterprise companies and large-scale agencies.
Pros
- Geo-location tracking: Track keyword rankings across 107,296 locations worldwide.
- AI-tracking: Track whether your web pages or brand name appear in large language model (LLM) responses from ChatGPT.
- Automated reporting: Create comprehensive SEO reports based on Google Analytics and Search Console data.
Cons
- Limited features and keywords on the basic plan
- It can be expensive for smaller teams and agencies
Pricing
Nightwatch uses sliding scale pricing, like Accuranker. But the difference is that the fewer keywords you track, the fewer features you get access to. The minimum number of keywords you can track is 250, costing $32 per month.
What To Consider When Choosing a Keyword Rank Tracker
With so many Pro Rank Tracker alternatives, it can be hard to make a choice. Here are three things to guide your decision:
- Accuracy: The most important factor when choosing a rank tracker is its accuracy in tracking keyword positions. You want a tool that can give you precise rankings so that you can make informed decisions about your SEO strategy.
- Features: Different rank trackers offer different features for different needs. For example, if you’re targeting local keywords, you’ll want a tool for precise geo-tracking. And if you’re a large organization tracking thousands of keywords, you’ll need an enterprise rank tracker.
- Price: Rank trackers come in varying price ranges, so choosing one that fits your budget is important. However, keep in mind that the cheapest option may not always be the best in terms of accuracy and features. Consider the value provided by each tool before making a decision.
Keyword.com: The Best Pro Rank Tracker Alternative
What makes Keyword.com stand out from other rank tracking tools on the market is its accurate keyword monitoring capabilities, advanced white-label reports, and integrations.
Don’t just take our word for it. Here’s what one of our customers says about Keyword.com:
“Keyword.com is an amazing tool for tracking keyword ranking. It provides accurate and real-time data, making it easy to monitor and validate our SEO efforts. It is a must-have for SEO agencies, experts, or even freelancers. Highly Recommended!”
Try Keyword.com’s advanced rank tracker for free, and let us know what you think.